In jedem Haushalt stellt man sich die Frage, wo wird der Strom verbraucht. Grob hab ich ca. 3000 kWh "Haushalt" und ca. 4000 kWh für die Wärmepumpe.
Im Zusammenhang mit dem "Smarthome" muss man berücksichtigen, das die aktiven Komponenten des Smarthome einen zusätzlichen Verbrauch haben. Den gilt es zu betrachten bzw. zu bewerten. Schließlich sollten auch die Betriebskosten bei der Entscheidung berücksichtigt werden. Die geplanten Komponenten für das Bus-System habe ich mit den Verbrauchsdaten aus den Produktbeschreibungen in eine Rechnung gepackt. Klar das ist viel Theorie, aber am Ende des Tages muss auch so etwas berücksichtigen. Ich hatte was bei ca. 130 W berechnet nur für die LCN Komponenten. Dazu kommen weiter permanente Verbraucher, die nicht im „herkömmlichen“ Haushalt auftauchen. Das sind z.B. die Lüftungsanlage oder zwei kleine Computer (Raspberry’s - je ca 5W). Da kann und sollte jeder mal ein wenig Zeit aufwenden um Bewusst mit dem Thema Energieverbrauch umzugehen.
Jetzt mal zur Praxis. Um den Stromverbrauch zu messen, habe ich Stromzähler eingebaut. Der Zähler sind über USB an einem Computer angeschlossen, auf dem das openHAB läuft. Wie der Stromzähler funktioniert, könnt Ihr bei Volkszähler nachlesen (https://wiki.volkszaehler.org). Zunächst hatte ich einen für den Gesamtverbrauch (Haushaltsstrom) und einer für die Wärmepumpe. Die Kosten für beide Zähler lagen bei ca. 80,- Euro incl. Versand. Nach der Installation der PV-Anlage, habe ich auf einen Zähler umgestellt.
Zunächst habe ich den Gesamtverbrauch gemessen. Das Tagsüber, wo kein Licht an ist, kein Rollo läuft, kein „Haushaltsgerät“ läuft außer vielleicht die Kühltruhe bzw. der Kühlschrank. Aber auch alle anderen Verbraucher wie Fernseher, Radiowecker usw. müssen ausgeschaltet werden. Standby verbraucht auch ein paar Watt.
Verbrauch Obergeschoss ist ca. 60W. Das war leicht zu ermitteln, indem ich nur diesen Bereich abgeschaltet habe und sehen konnte, wie der Verbrauch zurück gegangen ist.
Dort ist ein Netzteil für SAT Verteiler aktiv sowie aus dem LCN 6xGT12 + 2xGT6 + …)
Um es kurz zu fassen. Stand April 2018 liegt das Grundrauschen für den Stromverbrauch bei ca. 210 W. Das ist das Bussystem (ca. 150W), die Lüftungsanlage ( ca. 50W im Normalbetrieb Stufe 2), 2 Raspberry, die Fritzbox, ein FritzRepeater, ein kleines NAS System sowie ein 16 Port Netzwerk Switch.
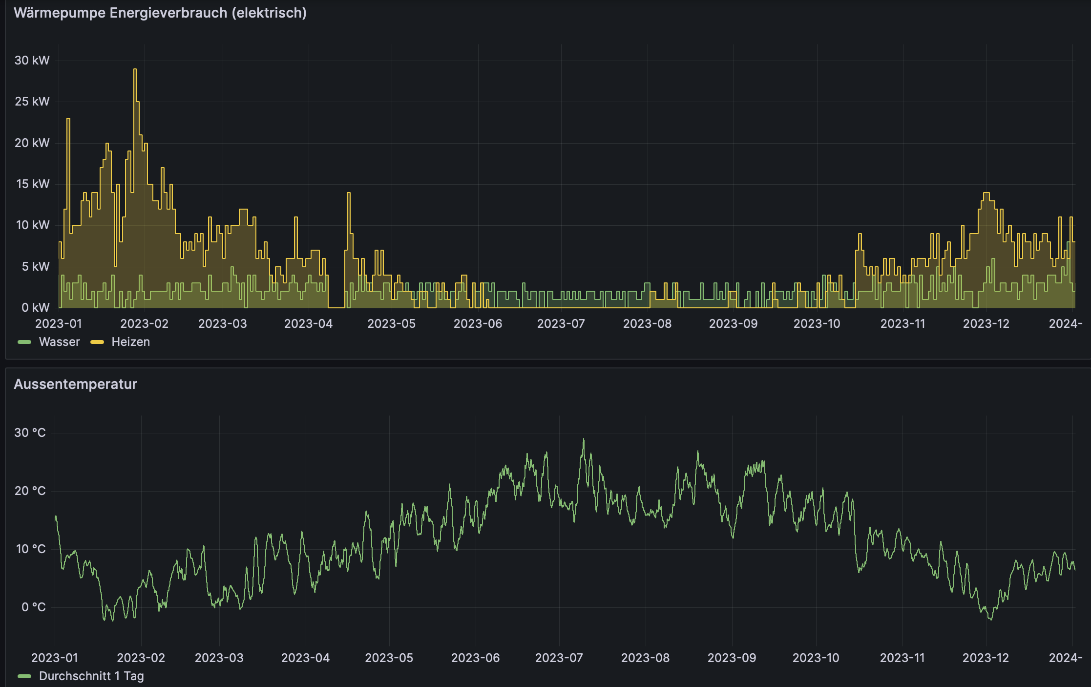
In den folgenden Bildern hab ich mal den elektischen Verbrauch (Strom) dargestellt. Im Winter ist der Verbrauch durch das Heizen viel höher als im Sommer. Im Sommer wird durch die Wärmepumpe nur Warmwasser erzeugt.
a) der Wärmepumpe über 1 Jahr (2023)
b) ein Tag im Juni 2023 (Sommer)
c) ein Tag im Januar 2024 (Winter)
